Sparkle Public Tracker 欢迎各位尝试测试

光速到家,现在是20%了,如果没问题并且CPU负载很空闲的话,那性能方面就完美了

ip导致不合法指的是什么

负载绝对是起来了,但起来的不是 java,也不是 pgsql,是 CloudFlare Tunnel(cloudflared)。
现在瓶颈已经是 cloudflared 了,并发一高性能就这么差,估计后面得换掉。

ip导致不合法指的是什么

有的请求的里面加载着端口号(而且端口号是0),但很少,不知道是哪个客户端宣告的不对劲

也许是因为其没有监听任何端口?

纯粹程序问题,因为任何时候,端口号都是独立于 IP 字段的

如果一个客户端没有监听任何端口 那端口字段会是什么呢?

不如用N2N

ip=xxxxx&port=0 或者 ip=xxxxx&port=1 (LibTorrent)
但绝对不是 ip=xxxxx:0

听起来像是CloudFlare Tunnel没有正确传递信息

我用 CloudFlare Tunnel 不是为了内网穿透,也不是组网,是为了隐藏服务端口暴露。

1個讚

绝大部分请求都没问题,我这里每个announce之类的操作都有审计日志用来 debug 和反吸血,等我拉一下看看。

@zhuxiaoying85309 我提议今天的测试可以先结束了,因为 cloudflare tunnel 程序已经顶不住了,我这里看到了一些 EOFException,应该是 tunnel 承载能力已经到极限了,再测试的话没有意义了。

我找个时间把 tunnel 换掉,直接回源吧。

格式都不对 确实是很可疑

我记得这个有带宽限制。


好了

不知道现在是否还有时间调度流量呢?
我刚刚对 Tracker 做了异步队列优化,现在会在内存中缓存最多 5 秒然后再批量刷写到 DB。应该能提升性能。

做了一些修改:

  1. 现在 Announce 会在内存队列中缓存最多 5 秒,然后再批量(最多 512 个条目/批次)刷写数据库,能够有效提高性能。这同时也意味着不再占用 Async 线程池,也不会再宣告高峰时和 getPeersFromTorrent 争抢服务器性能。当然最重要的是阻止了对连接数的疯狂消耗,避免 Tracker 遇到数据库繁忙时挂掉。
  2. getPeersFromTorrent 操作现在有了一个 8 秒的超时。如果它没能在 8 秒内完成获取,操作会被放弃,并返回 Server is busy 消息,并通知客户端在晚些时候(现在是 1 分钟 ± 30秒)重试。
  3. 去掉了一些不必要的字段,减轻 DB 和程序负载(version, reqGeoIP 等)。
  4. 现在 announce 操作不再创建审计日志,因为发现压力太大了。
  5. 每次 announce 最多返回 <=100 个 Peers,减轻单次查询压力。

我来啦,,,在打游戏才看到消息,先10%流量吧,20%的话cf就爆了。。

cf 已经换掉了,现在是传统回源,无需担心 cloudflared 了。

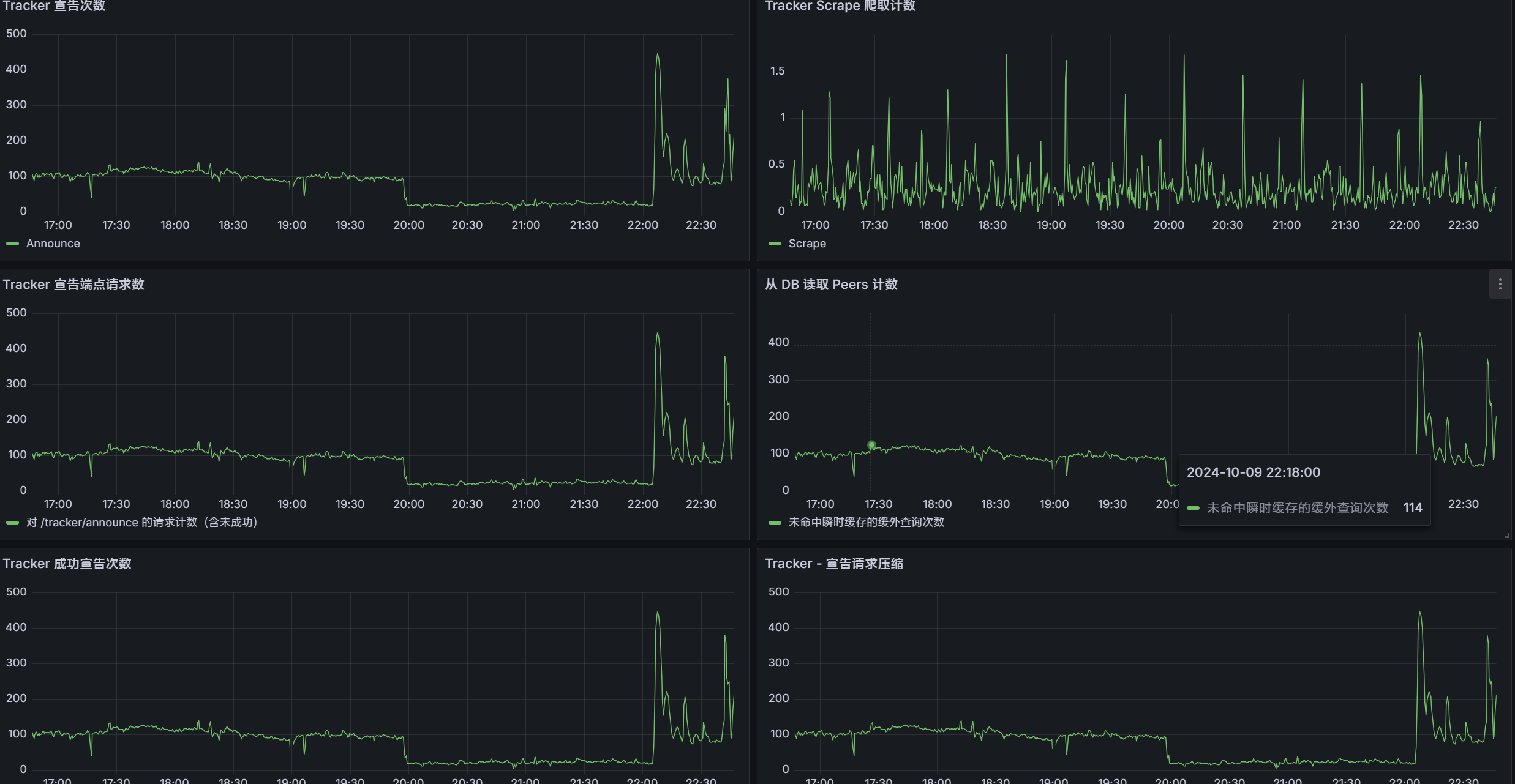
目前负载 174qps,系统负载没动静。加压吧。可以直接上 30%

EDIT: 01:52 现在平均负载在 301qps,峰值 695qps

数据库挂了 我看下查询情况

EDIT: 01:58 增加了 DB 的内存可用量,还在观察。

很奇怪数据库的 CPU 没有上去,感觉哪里有奇怪的瓶颈。可能是 I/O。

设备最高 CPU 使用率大概在 50% 左右,远远没满。但是明显看得出来数据库没怎么动弹。

定位到问题了,正在修,异步搞砸了。

EDIT: 02:06 开始应用更改 更改已应用,应该能观察到 5xx 错误率开始下降

在 announce 的过程中用了个 future,导致启动了新的事务。大量新事务启动干没了所有数据库连接,应该修好了

先20%流量吧,在打着游戏不太方便操作,看看现在cpu负载怎么样

更改应用了,但是好像没有请求了?

看到请求了,并发太高了。

关掉了实验性的虚拟线程支持,现在看到服务开始恢复了。

平均 502 qps 1.01k qps,CPU 在 60-70% 左右,目前服务正常。

EDIT: 感觉多加 2GB 的 Heap 能再承载不少,重启服务器加内存。 3GB → 6GB

(服务重启进行中,重启完毕)

EDIT: 观察到 Peers 的持久化似乎出现了问题,在修改代码查看具体原因

开始应用修复,修复完成,现在 Peers 能够正常保存了。

由于不合理最大并发保存限制(本用于削峰,但现在全是峰),导致保存比产生快。现在暂时解除了这个限制。

等待流量调度,目前QPS 150。现在看来150qps是问题不大了。
异步刷写基本是瞬间就能刷写下来。

重启,加大线程数

打游戏的时候抽空改了下,现在60%流量调度

1個讚