Sparkle Public Tracker 欢迎各位尝试测试

可以,稍等一下,我这里需要重启应用代码更改,中间会短暂 502。
完成的时候我编辑这个 post。

01:43 更新已完成


我看看 10% 的流量能产生多大负载。如果负载足够高的话,我可以看看把 Peers 表放内存里。不过目前不知道负载有多少,感觉可能会过度优化。

不过你准备如何调度呢?

代码更改已应用。
不过调度流量如何让用户把 Tracker 地址改过来?还是说做个反代之类的?

如果是反代的话,我这里可以设置读取特定的 HTTP 请求头,修正 Peer IP

可以协商一下,我这里也可以在内存里把 Peer IP 修正。

对的,反代重写,现在已经调度过去了,看看有什么负载问题了没有,没有的话应该就OK啦

反代重写的话,我这里识别不了 Peer 的 IP?
因为 BitComet 似乎不会把自己的 IP 放在查询参数里。反代的话就是反代服务器的 IP 了。

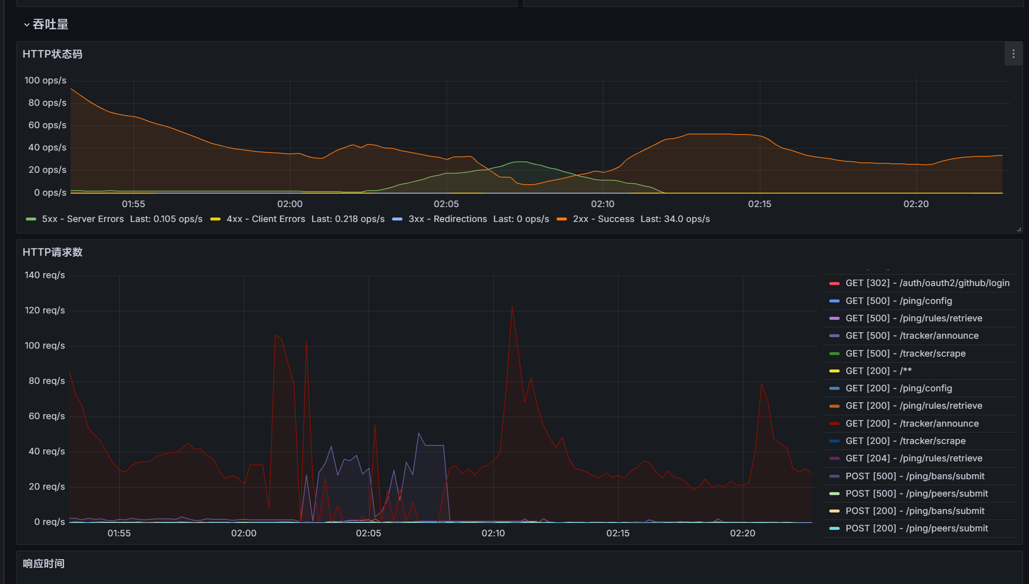
我这里看到请求了,QPS 在 150 左右的样子。
性能看着没问题,但是我发现了个 BUG,正在修,我带着请求头一起给你加上。

编辑1:暂定请求头为 X-Rewrite-Peer-IP,你可以在反代上重写这个头的值为真实 IP

我看到了一个巨大的数字,超出长整型的数值范围了,我修改一下。

编辑2:随机负数这个我也加一个
编辑3:现在QPS在50左右
编辑4:重启应用更新


正好在测试能不能用,tracker响应正常工作,随机时间也成功了(不过多次右键更新看起来只有+数值没有-),看起来没啥问题,opentracker对于单核心vps的性能瓶颈在1w3 qps,150qps没出问题可以了,,,之前试了github很多tracker服务端,50请求就崩溃挂了

,随机时间也成功了(不过多次右键更新看起来只有+数值没有-)

现在支持负数随机了

暂定请求头为 X-Rewrite-Peer-IP ,你可以在反代上重写这个头的值为真实 IP

实装了

这个重定向可以保留几天吗,我跑个 profiler 看看性能瓶颈。


貌似已经崩溃了。。现在tracker不回应了,要不然你现在跑个看看吧,现在非高峰期今晚测试会就好,尽量别影响到正常BT用户

1個讚

刚刚应该是瞬间并发,PostgreSQL 卡住了,我看程序本身 没啥问题。

现在在监控 pgsql 的查询情况,并发查询 5631,磁盘I/O 14,044,407

嗯,我一般是用 perf 来分析函数CPU使用情况
10%的流量调度应该够用来分析负载问题了吧,如果不够可以多加10%

减法正常了

可以多加一点,我这里负载降下来了,现在 QOS 从 250~ 降到了 50~

看了下可能是大量500回应错误码的故障原因,刷新几次才能成功一次获取到数据

image

1個讚

500 我看了下,是唯一约束冲突了,但应该这个 500 只持续了一会儿

这个用网站请求不行的,请求不完整,确实是会 500 的。

感觉可能不能全靠异步,大概要做个队列之类的东西

编辑 02:15 之后就没有 500 了:

抓到问题了,数据库挂了

能对上上次的 500

原因我这里看应该是有一次大并发.

1個讚

刚刚应该成功调度了10%流量过去,现在总计是调度了20%,,,可能是这个原因

应该还是并发查询的问题。

现在一次 announce 要查询:

1*IP 数量 (写入 peers) + 1 (写入活动记录表) + 1 (更新 tasks 表) + 1 (查询 Peers 表) + 1(写入 clientDiscovery 表)

估计要做个队列。并发 329QPS


信我说的了吧,现有的tracker服务端,搭建好50并发就嗝屁了,最终挑选到了opentracker用于生产环境

行,可以先停止转发了。我去优化一下。

opentracker 它全内存操作,太快了。

好了,流量调度的规则去掉了,等你优化修复崩溃了

3個讚